Anton Baumann
banner
antonbau.bsky.social
Anton Baumann
@antonbau.bsky.social
Research eng @csm_ai // prev everyday robots @Google, @TU_Muenchen @Cambridge_Uni and other robot adventures 🇩🇪🇬🇧🇺🇸

Thinking about 3D ML, intelligent tool use and the intersection of games and robotics. 🕹️👾
Reposted by Anton Baumann
Did you know that 99% of email today is spam? Your inbox isn’t 99% spam because AI is used to filter it.

The same 99% will happen here too, but if AI researchers continue to get perma-banned for making available the datasets needed to filter it, it’s going to make this platform unusable.
November 28, 2024 at 6:12 PM
Reposted by Anton Baumann
A dataset of 1 million or 2 million Bluesky posts is completely irrelevant to training large language models.

The primary usecase for the datasets that people are losing their shit over isn't ChatGPT, it's social science research and developing systems that improve Bluesky.
Did you know that 99% of email today is spam? Your inbox isn’t 99% spam because AI is used to filter it.

The same 99% will happen here too, but if AI researchers continue to get perma-banned for making available the datasets needed to filter it, it’s going to make this platform unusable.
November 28, 2024 at 6:57 PM
Reposted by Anton Baumann
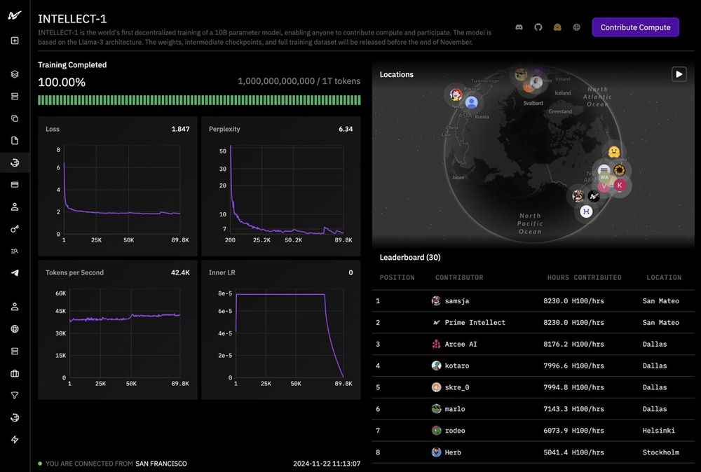
Prime Intellect’s Intellect-1 has completed the first decentralized training of a 10B model is complete!

Trained across the US, Europe, and Asia 🌐

Post-training is underway, and a full open-source release is coming in ~1 week, including: base model, checkpoints, post-trained model and data.
November 22, 2024 at 12:38 PM
Reposted by Anton Baumann
Fun paper: scientists put a dead fish into an fMRI machine and ran an experiment had that previously shown statistically significant results on live humans. The dead fish also got "statistically significant" results (which are just noise). cda.psych.uiuc.edu/multivariate...
November 20, 2024 at 5:10 PM
Reposted by Anton Baumann
I have "the real world is a subset of simulated worlds" written in all of my research notebooks somewhere. We can make our simulators much richer and weirder than reality
November 20, 2024 at 6:26 PM
Reposted by Anton Baumann
PSA: Are your Bluesky notifications a tad too loud? You can set Bluesky to only replies and quotes.

Go to the Notifications tab (web or mobile) and click on the ⚙️ in the top right.

Note: This option is not found under Settings
November 20, 2024 at 11:12 AM