#LogQL
If you could replace logql with splunk's query language it'd be even more cool 😂🤣
December 16, 2024 at 5:37 PM
SELECT count(*) FROM read_json_auto('log.jsonseq', format = 'newline_delimited') where duration > 10000;

This simple example could be done in logql but often going to DuckDB is easier.

What's your workflow?
December 3, 2024 at 5:33 PM
We're going to support PromQL, TraceQL and LogQL, as well as query-time JOINs. So rather than a "wide event" [bloating each event or object] you should be able to do some "interesting queries" across the different classes of records. All in one database.
November 8, 2024 at 2:33 PM
we had a PR implementing a subset of the splunk query language but very few people were interested and it was impractical compared to logql (ours is extensible with plugins)
December 16, 2024 at 6:22 PM
LogQL – Monitor Your GraphQL API

A new AI-powered monitoring platform specifically designed for tracking GraphQL API performance and interactions

Read here
January 9, 2025 at 5:17 PM
We don't need it - qryn is a designed as a transpiler from/to LogQL, PromQL, TraceQL and Pyroscope to SQL (ClickHouse, DuckDB, Influx/Datafusion) so it doesn't need any features from the backend which makes it easy to port to "the next" cool thing, always
January 28, 2025 at 3:37 PM
Promruval validates #Prometheus, Thanos, Mimir, and Loki rules against your actual setup and requirements (allowed values, limits, etc.). It comes with a huge list of available validators, which cover rule groups, labels, PromQL & LogQL expressions, and more. GitHub repo: github.com/FUSAKLA/prom...
GitHub - FUSAKLA/promruval: Validate Prometheus/Thanos/Mimir/Loki rules metadata and expression properties to match requirements and constrains of your setup.
Validate Prometheus/Thanos/Mimir/Loki rules metadata and expression properties to match requirements and constrains of your setup. - FUSAKLA/promruval
github.com
February 14, 2025 at 9:49 AM
Is it grafana? I am a known AI hater, but I will issue a carve-out if AI can actually figure out how to do meaningful time-series aggregation on my logs in LogQL.
November 8, 2024 at 10:29 PM
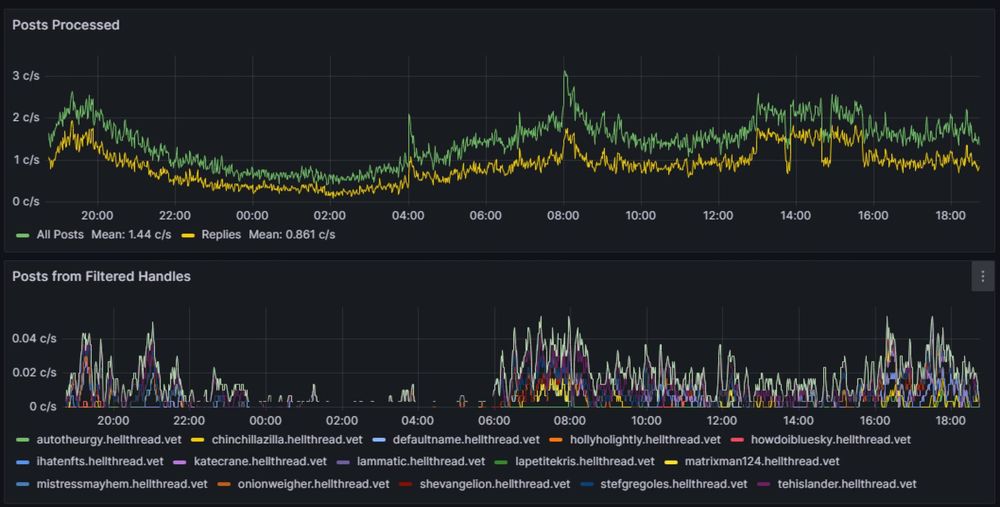
Okay this is kinda neat, I can filter to see the post rates of anyone by handle now. I wanted to get a list of the top N (50?) posters over the time range but Grafana said No! (maximum of series (500) reached for a single query). LogQL is cool but has its limits for high cardinality queries...
May 18, 2023 at 1:44 AM
The latest update for #Last9 includes "Trace Go Apps Using Runtime Tracing and #OpenTelemetry" and "Query and Analyze Logs Visually, Without Writing LogQL".

#Monitoring #Observability #TimeSeries #SRE #DevOps https://opsmtrs.com/41EhXHh
Last9
Last9 provides tools to improve Reliability in large-scale cloud-native environments.
opsmtrs.com
July 17, 2025 at 10:32 PM
LogQL難しい。
November 6, 2023 at 3:26 PM
Simplified data analysis with the Explore apps suite.

These apps streamline data exploration and analysis through intuitive, point-and-click UIs, enabling you to drill down and visualize data without having to know query languages like PromQL, LogQL, or TraceQL.
Query Language Not Required! Explore Apps Suite Demo (Logs, Metrics, Traces, Profiles) | Grafana
This talk dives into making observability more accessible with Grafana’s Explore apps suite. This new experience, which includes eliminates the need to write...
www.youtube.com
December 20, 2024 at 9:30 AM
技術書典オンラインマーケットで〆のラーメンまである倶楽部の「俺たちのxQL完全ガイド - PromQL / LogQL / TraceQL 編 -」を購入しました! #技術書典
techbookfest.org/product/vwEg...
俺たちのxQL完全ガイド - PromQL / LogQL / TraceQL 編 -:〆のラーメンまである倶楽部
Grafanaでクエリを書く際、雰囲気で書いていませんか? 本書は、そんな読者に向けた完全ガイドです。 本書では、OSSのモニタリングツールであるPrometheus / Grafana Loki / Grafana Tempoで用いられるクエリ言語、PromQL / LogQL / TraceQL に焦点を当てて解説します。これらのクエリ言語を使いこなすことで、計測したテレメトリーシグナルの中...
techbookfest.org
May 25, 2024 at 5:15 AM
New Grafana Loki UI: No LogQL Required (grafana.com)

Main Link | Discussion
April 9, 2024 at 5:23 PM
#qryn supports HEC ingestion (through OTEL) and offers LogQL over it at this time- SPL remained a prototype plugin we never completed or released as there was little interest.
December 16, 2024 at 9:29 PM
🎬 Resharing this deep dive into Loki! 🚀 Hosted by @rawkode.dev, this video is perfect for anyone looking to get hands-on with Grafana's log aggregation system. 📊 Don't miss out on learning about LogQL, dashboards, and more! #Loki #Grafana
Hands-on Introduction to Loki
Watch on the Rawkode Academy
rawkode.academy
October 6, 2025 at 2:00 AM
turns out @grafana.bsky.social LogQL has a time parse (string -> time) template expr, but not a time format (time -> string), which makes timezones in the logs visualisation a tad annoying.
February 28, 2025 at 4:34 PM
Working with #logs in #Loki or #VictoriaLogs? 🧵
#LogQL is not the same as #LogsQL — both are optimized for querying, but with key differences.
Here’s how to convert LogQL queries to LogsQL
docs.victoriametrics.com/victorialogs...

#DevOps #Observability #LogManagement #Logs
May 8, 2025 at 1:56 PM