Phoenix
banner
gsheps.net
Phoenix
@gsheps.net
Dog, IT, Rhythm Games, 3D-printing | 24 | Gr(Ace) | Big Kid
Pseudo-business | https://phoenixnet-labs.com
🤔
November 20, 2025 at 4:00 PM
bent_spoon.jpeg
November 19, 2025 at 7:09 PM
Told the original dev to "pound sand" after he refused to give credit for writing this and providing it for free.

Privated the source, and am currently in-process of implementing licensing.

Talk shit, get bit.
Doh! I forgot to dogfood this after I built it, and upon dogfooding, I noticed that it wasn't saving the routes anywhere 😩

I did a little diag and figured it out, latest release should be saving routes now 😎
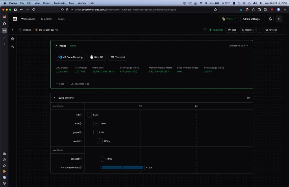
I DID A THING!!!
(I vibecoded this shit together in 48 hours lol)

Imagine you have multiple minecraft servers, and only 1 IP, you'd need multiple ports, right?

SAY NO MORE! mc-router is here to save the day!

Multiple domains, 1 IP, Multiple servers!

And now, with a GUI! (my part)
November 19, 2025 at 5:40 PM
what the-fuck is lost in aisle 3?
November 19, 2025 at 1:15 AM
Reposted by Phoenix
Main Character Energy! ⭐✌️

@snaggle.bsky.social
@defend.dingo.quest

📸 @gsheps.net
November 17, 2025 at 3:54 PM
😋Had a friend recommend this for PETG/PLA, gotta test it out :3
November 15, 2025 at 9:01 PM
I JUST WANNA BE YOUR PUPPY FOREVER
November 14, 2025 at 8:51 PM
it's @4kcarpet.bsky.social time 👀
November 14, 2025 at 8:38 PM
I think I picked up a new hobby?
November 13, 2025 at 12:02 AM
Reposted by Phoenix
Announcing: New @steampowered.com Hardware, coming in 2026:

Steam Controller
Steam Machine
Steam Frame. 

Watch our jazzy announcement video and wishlist now: steampowered.com/hardware
Steam Hardware
The Steam Hardware family officially expands in early 2026.
steampowered.com
November 12, 2025 at 6:03 PM
Reposted by Phoenix
November 8, 2025 at 7:48 PM
And just like that, I've signed it all away.

I relinquished my equipment today, sold it to a trusted friend who was looking to get into the hobby.

Onto the next chapter in my life!
Been thinking about walking away from photography lately.

Just not in love with it like I used to be...
November 8, 2025 at 4:01 AM
Next obsession: @4kcarpet.bsky.social's first album releasing on the 14th 👀
November 7, 2025 at 4:50 PM
THE BEST MUSICIAN YOU'VE NEVER FFFFFF-FUCKING HEARD OF!!!
November 7, 2025 at 5:34 AM
TiL; you can set playlists on your Telegram profile 👀
November 7, 2025 at 2:33 AM
On the topic of bangers, found a new fav 👀
link.deezer.com/s/31xakNaSb9...
November 7, 2025 at 2:19 AM
You know it's good music when even a language barrier can't keep you from clicking away 😇
November 7, 2025 at 2:10 AM
Fun-fact, pre-heating both of these at the same time overdraws my UPS battery and makes it scream lol.

I fired up both of those print jobs at the same time, and heard a wailing "EEEEEEEE" and had to go check it out.
Mmm nothing like the smell of burning plastic lol.
November 6, 2025 at 7:15 PM
Been thinking about walking away from photography lately.

Just not in love with it like I used to be...
November 4, 2025 at 8:41 PM
On the topic of @canofbliss.bsky.social, I had someone describe their music as "Twink Hyperpop" and I was just like 🤔

Not sure what that's supposed to mean, but LOL.

Excited for this Friday, I've been itching to hear the rest of their new album!
November 4, 2025 at 4:08 AM
Had fun building a XTouch display for my P1S this weekend!

Works awesomely! Wish it had AMS support, but that’s okay!
November 2, 2025 at 7:57 PM
Mmm nothing like the smell of burning plastic lol.
November 2, 2025 at 6:34 PM
"yes, here to fix your walls and maybe hang some pictures, got any treats?"
October 31, 2025 at 5:00 PM
Mmm fursuit at the office this year, then nearly have a heat stroke 😎
October 31, 2025 at 4:28 PM
:)
October 29, 2025 at 12:06 AM