kram1032
banner
kram1032.bsky.social
kram1032
@kram1032.bsky.social
he/him
June 20, 2025 at 10:14 AM
What, naaaah definitely not, I can't see it. Surely not.
June 13, 2025 at 8:33 PM
@tobyfox.undertale.com
Issue in chapter 3
June 5, 2025 at 8:09 PM
The EU Citizen's Initiative asking for a ban to Conversion Therapy is a success with eight of seven needed EU states passing the threshold and over a million signatures just hours ahead of the deadline!
May 16, 2025 at 2:22 PM
I have now determined, that light means selected and dark means not selected. Because if it's light, like in this first screenshot, then it shows up here (second screenshot), notably as dark, whereas if the button is dark, it doesn't show up under Your Interests at all. Confusing!
April 13, 2025 at 9:41 AM
@support.bsky.team I'm a bit confused here: Does this currently mean the buttons are all selected or none of them are? I find the design a bit ambiguous.
April 13, 2025 at 9:36 AM
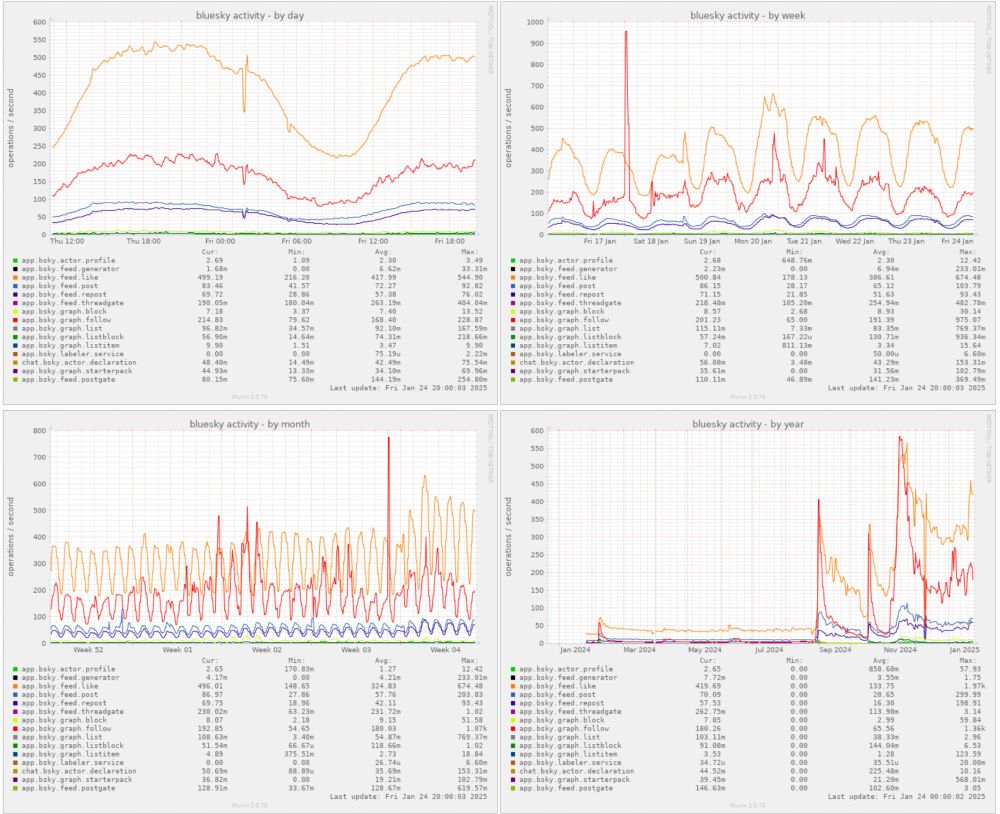
It's interesting, there is definitely more activity but it seems limited to following maybe? Stats like how many bsky posts there are are pretty flat.

(Charts from bskycharts.edavis.dev/bluesky-day.... )
April 4, 2025 at 11:17 PM
Die hätten zumindest Türkis nach unten setzten können, um farblich näher an eine echte Ampel zu kommen. In manchen Ländern ist die "grüne" Ampel tatsächlich eher blau
March 3, 2025 at 1:14 PM
We've already had multiple very large spikes in activity, typically whenever a new flurry of users joins. These spikes correlate quite well with twitter nonsense.
People who were gonna switch mostly already have, but there still is a trickle, though it's a periodic pattern as is to be expected
January 24, 2025 at 8:07 PM
Something something
[x] I'm in this picture and I do not like it
January 16, 2025 at 7:49 PM
Activity is on the rise again, yeah, albeit slowly, at least compared to previous events. I'm guessing most of those who wanted to leave the artist formerly known as twitter already have done so. Still, it *is* an uptick for sure.
January 8, 2025 at 9:43 PM
Just so many subtle contact points.
There is very very recently some tech that might help with this sort of thing: www.cs.cmu.edu/~kmcrane/Pro...
But alas, not, like, easily available as of yet.
December 22, 2024 at 1:21 PM
Yeah it's tricky to see but I think I found it. It's right here:
December 13, 2024 at 9:35 PM
@jhaslauer.bsky.social in deinem "Lustiges Österreich" starterpack:
November 19, 2024 at 8:35 AM
It's all on the site I linked If you start here:
bskycharts.edavis.dev
you can check out the various categories:
November 15, 2024 at 5:19 PM
Yeah, and you can also see this nicely here: bskycharts.edavis.dev/edavis.dev/b...
Note how previous big events were like single moment spikes with exponential falloff. This time around, if anything, it looks like exponential *growth.* Very very different dynamics.
November 15, 2024 at 5:02 PM
@support.bsky.team the string explaining who also follows a profile says "and NaN others" - something is off there
October 19, 2024 at 10:39 AM
@attac.at wenn man den Link zu eurem Profil in eurer Bio auf Twitter klickt, findet man euch nicht. Das ".at" dürfte fehlen: "bsky.app/profile/attac"
February 14, 2024 at 8:59 PM