Jim Guckin
jimguckin.bsky.social
Jim Guckin
@jimguckin.bsky.social
Infosec evangelist, father, nerd, mentor, idiot

https://linktr.ee/jimguckin
SonicWall's SMA 1000 Series has a critical vulnerability (CVE-2025-23006) rated 9.8/10—basically the cybersecurity equivalent of "RUN, DON'T WALK!". This flaw lets remote attackers play IT admin with your system. It's patched so update NOW!

psirt.global.sonicwall.com/vuln-detail/...
Security Advisory
psirt.global.sonicwall.com
January 23, 2025 at 3:50 PM
I don't like to report on new #Ransomware from Monti, but this one targets #VMware #ESXi servers with new Linux locker, so keep an eye out. https://www.bleepingcomputer.com/news/security/monti-ransomware-targets-vmware-esxi-servers-with-new-linux-locker/
Monti ransomware targets VMware ESXi servers with new Linux locker
The Monti ransomware has returned to action after a two-month hiatus, now targeting primarily legal and government organizations, and VMware ESXi servers using a new Linux variant that is vastly diffe...
www.bleepingcomputer.com
August 14, 2023 at 6:11 PM
For some reason, when a car company (#ford) need to tell me their vehicles with a #wifi #vulnerability are safe to drive, I get a little skeptical. https://www.bleepingcomputer.com/news/security/ford-says-cars-with-wifi-vulnerability-still-safe-to-drive/ #infosec #CyberSecurity #CSNB
August 14, 2023 at 4:41 PM
Signs that confirm my suspicions that I may be a #CyberSecurity nerd, is that I got excited where someone sent me the @NIST cyber security framework 2.0 draft came out. #infosec https://www.nist.gov/news-events/news/2023/08/nist-drafts-major-update-its-widely-used-cybersecurity-framework
August 8, 2023 at 5:28 PM
If you somehow have to seen the new #zoom terms of use (see below). Don't want to give them rights to anything and everything shown in a zoom... Going to avoid it like the plague. #privacy #infosec #CyberSecurity
August 8, 2023 at 2:24 PM
I understand, that to browse the web now-a-days that you give up a bit of #privacy, but I'm not sure how comfortable about the government buying that data.... https://arstechnica.com/tech-policy/2023/07/instead-of-obtaining-a-warrant-the-nsa-would-like-to-keep-buying-your-data/ #infosec #cybersec
August 1, 2023 at 2:53 PM
If you are hosting a #minecraft server beware, that hackers are exploiting a #vulnerability called BleedingPipe RCE to run commands on your server... https://www.bleepingcomputer.com/news/security/hackers-exploit-bleedingpipe-rce-to-target-minecraft-servers-players/ #infosec #CyberSecurity #CSNB
July 31, 2023 at 4:30 PM
I updated yester, but the words "actively" #exploit #0day should raise concerns. Find some time today to get this update and all security updates #patched ... Apple fixed new actively exploited CVE-2023-38606 zero-day https://securityaffairs.com/148786/hacking/cve-2023-38606-zero-day-apple.html
Apple fixed new actively exploited CVE-2023-38606 zero-day
Apple released security updates to address an actively exploited zero-day flaw in iOS, iPadOS, macOS, tvOS, watchOS, and Safari.
securityaffairs.com
July 25, 2023 at 11:08 AM
With the chance of payouts on the decline, expect more leaks like this from other groups... Clop now leaks data stolen in MOVEit attacks on clearweb sites https://www.bleepingcomputer.com/news/security/clop-now-leaks-data-stolen-in-moveit-attacks-on-clearweb-sites/ #infosec #CyberSecurity #CSNB
Clop now leaks data stolen in MOVEit attacks on clearweb sites
The Clop ransomware gang is copying an ALPHV ransomware gang extortion tactic by creating Internet-accessible websites dedicated to specific victims, making it easier to leak stolen data and further p...
www.bleepingcomputer.com
July 24, 2023 at 2:57 PM
Is anyone else's #spellcheck, just full of the proper way to spell malware, APT names or other technical jargon, or is it just me? I was just shocked when I typed the name of a malware strain in and it didn't say it was wrong, so I checked and I added it for something else. #infosec #CyberSecurity
July 18, 2023 at 11:00 PM
Oh how lucky I am, #definitelynotascam they only want to send me money.... And I only have to send them money first. #smishing #scam #CyberSecurity #InfoSec
July 11, 2023 at 10:24 PM
It is always a good thing, but how often is this actually useful... Decryption tool for Akira ransomware available for free | Tripwire https://www.tripwire.com/state-of-security/free-akira-ransomware-decryptor-released-victims-who-wish-recover-their-data #infosec #CyberSecurity #CSNB #Cybercrime
Decryption tool for Akira ransomware available for free
Security researchers at an anti-virus company have developed a free decryption tool for files that have been encrypted since the Akira ransomware first emerged in March 2023.
www.tripwire.com
July 6, 2023 at 3:50 PM
The M on Mario's hat may stand for malware... Trojanized Super Mario game used to install Windows malware https://www.bleepingcomputer.com/news/security/trojanized-super-mario-game-used-to-install-windows-malware/ #infosec #CyberSecurity #CSNB #Cybercrime
June 26, 2023 at 2:49 PM
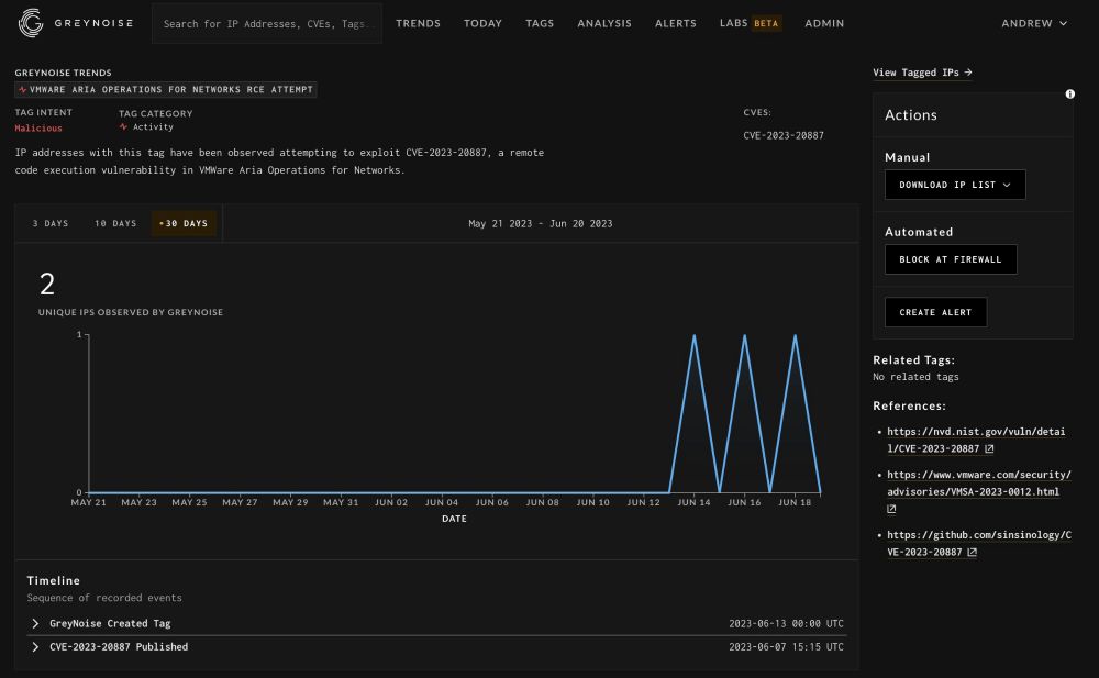
At this point, it's no secret that #VMware is a big target for #maliciousactors, here's another active #exploit... Critical RCE CVE-2023-20887 in VMware vRealize exploited in the wild https://securityaffairs.com/147668/hacking/vmware-cve-2023-20887-flaw-attacks.html #CyberSecurity #InfoSec
Critical RCE CVE-2023-20887 in VMware vRealize exploited in the wild
VMware is warning customers that a critical remote code execution vulnerability is being actively exploited in attacks.
securityaffairs.com
June 21, 2023 at 7:20 PM
It's another home router being targeted by a #maliciousactor bt their #botnet ... New Condi DDoS botnet targets TP-Link Wi-Fi routers https://securityaffairs.com/147683/cyber-crime/condi-botnet.html #CyberSecurity #InfoSec #CSNB
June 21, 2023 at 5:11 PM
If you have an #Asus #wifi router, you need to check if yours has this #vulnerability and #patch immediately... Asus Patches Highly Critical WiFi Router Flaws - SecurityWeek https://www.securityweek.com/asus-patches-highly-critical-wifi-router-flaws/ #infosec #CyberSecurity #CSNB
June 20, 2023 at 1:51 PM
This makes me think of the saying, when it rains it pours... Third Flaw Uncovered in MOVEit Transfer App Amidst Cl0p Ransomware Mass Attack https://thehackernews.com/2023/06/third-flaw-uncovered-in-moveit-transfer.html #infosec #CyberSecurity #CSNB #vulnerability
Third Flaw Uncovered in MOVEit Transfer App Amidst Cl0p Ransomware Mass Attack
🚨 Alert: Progress Software has disclosed a 3rd critical flaw in MOVEit Transfer app—an SQL injection—allowing unauthorized access.
thehackernews.com
June 16, 2023 at 5:27 PM
Sounds like a tool from batman, but used by criminals, #malware will be harder to detect... Cybercriminals Using Powerful BatCloak Engine to Make Malware Fully Undetectable https://thehackernews.com/2023/06/cybercriminals-using-powerful-batcloak.html #CyberSecurity #InfoSec #CSNB #Cybercrime
June 12, 2023 at 1:38 PM
Well this is new and scary. When a vendor tells you to remove their hardware, you know it's serious... #Barracuda: Immediately rip out and replace our security hardware https://grahamcluley.com/barracuda-immediately-rip-out-and-replace-our-security-hardware/ #CyberSecurity #InfoSec #vulnerability
June 9, 2023 at 3:02 PM
Is there absolutely nothing sacred in this world? You've gone too far #malware makers. This game is wholesome.. You can't do this. Malware menaces Minecraft mods #CyberSecurity #InfoSec #CSNB #minecraft
June 8, 2023 at 7:08 PM
Well this is news, my trust has been lost with it, but I'm glad they finally acknowledged it was a problem... Chrome password manager gets new safeguards https://www.bleepingcomputer.com/news/security/google-chrome-password-manager-gets-new-safeguards-for-your-credentials/ #infosec #CyberSecurity
Google Chrome password manager gets new safeguards for your credentials
Google Chrome is getting new security-enhancing features for the built-in Password Manager, making it easier for users to manage their passwords and stay safe from account hijacking attacks.
www.bleepingcomputer.com
June 8, 2023 at 4:54 PM
On the things you should be checking if they are vulnerabile in your environment this morning list. #Cisco fixes #privilegeescalation bug in Cisco Secure Client https://securityaffairs.com/147217/security/cisco-secure-client-privilege-escalation.html #CyberSecurity #InfoSec #CSNB #vulnerability
June 8, 2023 at 12:30 PM
Oh, I'm so excited to get in here. If you are driving down I95 and a nerdy man with a USE MFA license plate is screaming in joy... That's me!
June 4, 2023 at 10:29 PM